产品白皮书
1. 概述
1.1 前言
锐道 UDM(Unify Decision Manager) 是一款面向企业级应用的智能决策引擎软件,专为解决复杂业务规则管理、实时决策执行与敏捷策略迭代而设计。它不仅是传统规则引擎的升级替代,更是连接流程自动化与人工智能的核心“决策中枢”。
UDM 将业务规则从代码中解放,支持自然语言编写、集中化管理,并通过高性能引擎实现毫秒级响应,助力企业构建可解释、可追溯、可控制的智能决策系统。
1.2 产品价值与能力
1.2.1 核心价值
1. 自然语言编写规则,业务人员也能当“开发者”!
—— 告别复杂代码,用接近日常语言的方式定义业务逻辑,配合智能提示与错误诊断,让规则编写高效又准确。
2. 无缝兼容 ODM ,迁移无忧!
—— 完全支持 ODM 规则集、决策表、决策流语法与模型,一键导入,即刻运行,助您轻松摆脱老旧系统束缚,实现平滑、高效的 iLog 项目迁移。
3. 三位一体,专业架构支撑敏捷决策!
- 强大引擎:Java 实现的 Rete 算法核心,高性能、稳得住。
- 集中管理:Java 规则管理端,统一管控全生命周期。
- 极佳体验:VSCode 插件开发套件,熟悉的环境,开箱即用。
1.2.2 核心能力
1. 智能规则建模,业务即代码
- 自然语言规则(BAL):使用接近中文的表达方式定义业务逻辑,业务人员可直接参与规则编写。
- 多形式规则支持:提供决策表、规则集、决策流等满足不同场景决策需求。
- VSCode 插件开发套件:开发者在熟悉环境中高效开发、调试、版本管理,无缝融入 DevOps 流程。
2. 平滑迁移,兼容并蓄
- 原生兼容 IBM ODM:完全支持 ODM 的 BOM 模型、BAL 语法、决策表与规则流。
- 一键导入 iLog 项目:无需重写规则,零成本迁移,快速摆脱老旧系统束缚。
- 开放 API 与 SDK:轻松集成至现有 BPM、RPA、ERP、CRM 等业务系统。
3. 三位一体决策平台
| 组件 | 功能 |
|---|---|
| 强大执行引擎 | 基于 Rete 算法优化,支持高并发、低延迟决策,在万级QPS下稳定运行。 |
| 集中式管理控制台 | 提供规则全生命周期管理:版本控制、权限管理、审计日志、变更追溯、运行监控。 |
| 可视化决策工具 | 图形化编排规则,支持变量、参数、业务规则、决策表、决策流等元素的拖拽式配置。 |
4. 具备与业务系统深度融合能力
———UDM 可作为 BPM 或 RPA 流程中的“智能大脑”,在关键节点注入决策能力:
- BPM 集成:在工作流中调用 UDM 执行审批策略、路由判断、状态转换。
- RPA 协同:机器人在执行任务时,通过 API 实时查询 UDM 获取决策结果,实现“自动操作 + 智能判断”闭环。
- 示例:RPA 机器人抓取订单数据 → 调用 UDM 判断是否符合促销条件 → 根据结果自动发放优惠券或触发人工审核。
5. AI 融合:从“规则驱动”迈向“智能增强”
——— UDM 不排斥 AI,而是与之协同,打造“软推荐 + 硬控制”的软硬结合混合智能决策体系:
- 模型输出作为规则输入:将机器学习模型(如信用评分模型、欺诈概率模型)的预测结果,作为 UDM 规则的条件变量。
- 规则约束 AI 行为:用业务规则对 AI 模型的输出进行校验与兜底,确保决策合规、可解释。
- 动态策略调优:基于 AI 分析的业务洞察,快速调整 UDM 中的规则参数,实现策略的持续优化。
1.2.3 用户价值
- 业务敏捷性:政策变更无需改代码,业务人员自助维护规则,决策上线从“周级”缩短至“分钟级”。
- 系统稳定性:规则与代码解耦,降低核心系统复杂度,提升可维护性与发布安全性。
- 合规与审计:所有规则变更可追溯,决策过程可回放,满足金融、税务、医疗等强监管行业要求。
- 降本增效:减少 IT 开发负担,释放人力资源;如与 RPA 结合,实现端到端自动化; 与AI结合,实现规则的自动编写和维护。
- 创新加速:快速试错新业务策略(如 A/B 测试),支撑精细化运营与个性化服务。
- 技术自主可控:国产化替代方案,摆脱对国外商业软件依赖,保障供应链安全。
1.3 研发目标:解决用户痛点问题
- 规则频繁变更,却缺乏有效追溯机制:业务需求日均更新,传统方式无法记录每一次修改来源与影响,审计合规成难题:→ 需要可追溯、可审计的规则管理能力。
- 变更响应要求高,但发布流程缓慢僵化:决策需小时级响应,而系统重启、部署耗时长,严重影响业务时效性:→ 需要快速生效、零停机发布的动态规则部署能力。
- 规则数量庞大,管理混乱难以维护:数万条规则分散在代码中,版本混乱、逻辑耦合,运维成本极高:→ 需要集中化、可视化、结构化的规则管理平台。
- 业务人员无法自主调整规则,依赖IT开发介入:业务分析员想优化策略却“无权无工具”,IT响应慢,协作效率低:→ 需要降低技术门槛,实现业务与IT协同治理。
- 规则高度敏感,安全与权限控制薄弱:涉及金融、风控等核心领域,规则涉密且需分级管控,现有系统缺乏细粒度权限管理:→ 需要安全可控、支持多角色权限隔离的规则环境。
- 系统复杂度高,规则与应用紧耦合,扩展困难:规则嵌入业务代码,导致系统难以拆分、复用困难,阻碍架构演进:→ 需要解耦规则与业务逻辑,实现独立部署与弹性扩展。
1.4 自主研发、信创适配
UDM智能决策引擎软件采用完全自主研发的技术路线,其规则引擎内核基于Java语言构建,自主实现了高性能的TurboRete、Fastpath、Sequential等算法,而非对Drools、QLExpress等开源规则引擎的二次封装或包装。这使得UDM在核心技术层面实现了完全的自主可控,具备独立演进、深度定制和持续优化的能力。
积极响应国家信创战略,随着国家对金融、能源、交通等关键行业核心系统提出明确的国产化替代时间表,UDM作为纯国产自研的智能决策引擎,可帮助企业顺利实现国产化替代方案,摆脱对国外规则引擎软件依赖,保障供应链安全,确保业务决策系统的安全、合规与可靠。
2. 系统架构
UDM 智能决策引擎软件实现了从规则的开发、配置管理、执行的全生命周期管理,其软件系统主要由以下三大模块组成:
- 规则管理控制台:用于系统配置、团队权限管理、规则项目管理、规则仓库、规则部署与监控等功能。
- 规则编排设计端:提供可视化设计器,支持变量、参数、业务规则、决策表、决策流等元素的拖拽式配置。
- 规则执行端:轻量级运行时引擎,负责解析并执行规则逻辑,支持高并发调用。


3. 功能特性
3.1 规则管理控制台
- 系统配置管理:设置全局参数、数据源连接信息、安全策略,以及系统资源导入等。
- 团队配置管理:支持以‘业务线’或‘产品线’划分的多租户模式的角色权限体系,进行细粒度权限控制。
- 规则项目管理:创建多个规则项目,包含独立的规则仓库、变量库、规则版本历史管理,规则发布与部署,规则执行监控。



3.2 规则编排设计端
- 变量与参数:BOM(业务对象模型)定义,以及变量集、项目参数定义。


- 业务规则:使用自然语言表达式编写条件逻辑,支持复合条件、嵌套判断等。

- 决策表:图形化表格形式定义规则。

- 决策树:图形化树状形式定义规则。

- 决策流:流程图方式构建复杂决策路径。

- 规则发布:规则文件编译为规则执行包, 并同步到规则管理端RuleApp库。
3.3 规则执行端
- 轻量化Java SDK或REST API供业务系统调用,支持同步与异步调用模式。

- 可提供性能监控指标,支持降级、限流等容错机制。
- 可支持用户方技术团队在Java SDK基础上扩展,集成到用户方技术栈中,比如支持dubbo协议,自定义TCP/IP协议。

4. 应用场景
UDM智能决策引擎软件广泛应用于以下高规则密度、强业务逻辑的领域:
- 金融信贷:自动审批、授信额度计算、反欺诈策略
- 保险理赔:理赔规则引擎、自动核赔、欺诈识别
- 电商平台:促销活动规则、优惠券精准发放、会员权益管理
- 智能制造:生产调度规则、产品质量判定逻辑
- 政务审批:政策智能匹配、申请人资格审查、审批流程自动化
- 电信运营:个性化套餐推荐、用户流失预警、信用控制策略
注:规则引擎亦可扩展至医疗健康、智慧物流、能源管理等国民经济各领域的规则驱动型业务系统。
5. 技术优势
5.1 易用性
可视化设计器降低使用门槛,非技术人员也可参与规则维护。
5.2 灵活性
支持多种规则表达方式,适配复杂业务需求。
- 业务规则:业务(操作)规则是一个声明式的、由自然语言(BAL)编写的“IF-THEN”语句。它利用在业务对象模型 (BOM) 中预定义的业务术语、运算符和值来构建条件。当该条件在运行时被评估为
true时,系统将自动执行其动作部分,从而自动化地实施业务策略。 - 决策表:决策表 (Decision Table) 是一种以表格形式组织和表达业务规则的强大工具。它将复杂的条件逻辑可视化,特别适合处理“多条件组合,对应不同动作或结果”的场景。
- 决策树:决策树 (Decision Tree) 是一种以树状形式组织和表达业务规则的强大工具。它将复杂的条件逻辑可视化,其根节点和枝节点是条件区、叶节点是动作区,特别适合处理“重复条件复用”的场景。
- 决策流:决策流 (Ruleflow) 是UDM 中用于编排和控制一组规则集 (Rule Sets) 执行顺序与逻辑的图形化工作流。主要用来解决复杂业务逻辑下多个规则集之间应该如何协作的问题。
5.3 可扩展性
模块化设计,易于拓展新功能或接入第三方服务。
5.4 高性能
Java 实现的 Rete 算法核心,高性能、稳得住,实现毫秒级响应。
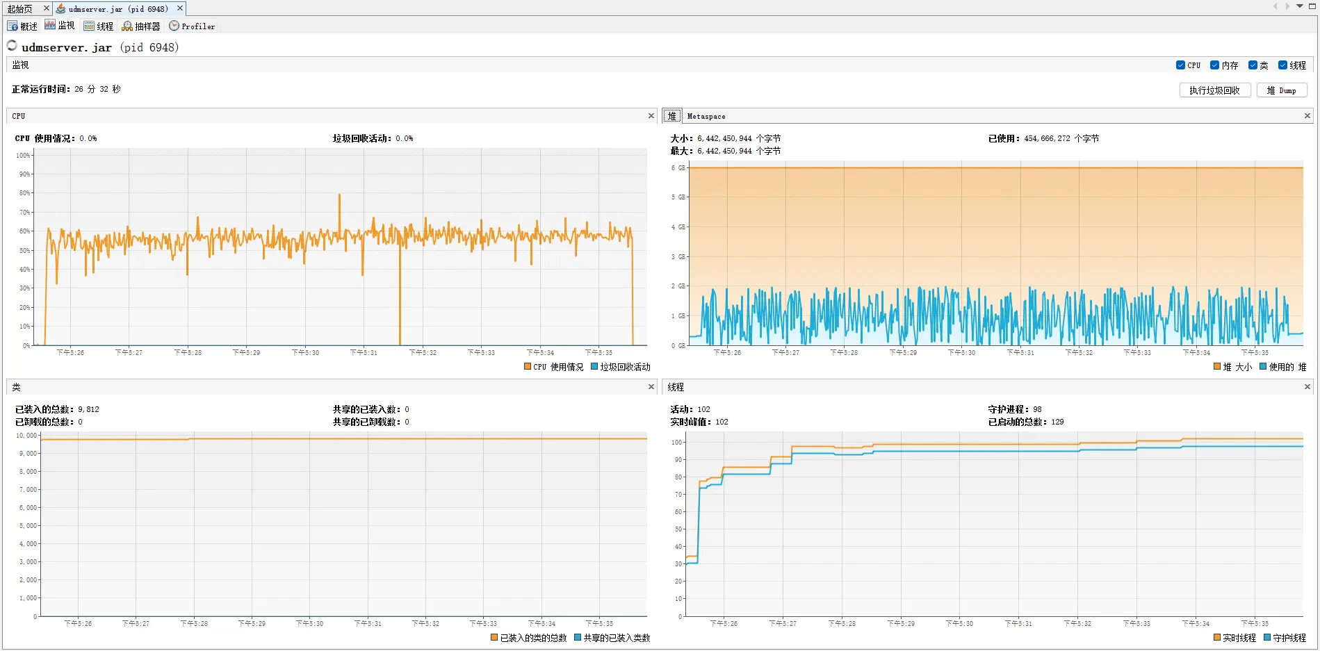
例如,在以下示例【团体险理赔金计算规则】的压力测试中,50个线程压测600秒,其TPS可以达到30000/sec,异常率0%,且资源使用率总体表现良好。



6. 生态与集成
- 开放API:提供RESTful接口,支持HTTP/HTTPS。
- SDK支持:暴露API接口,提供Java技术栈持续集成的能力。
- 第三方集成:支持与统一身份认证系统对接。
7. 未来展望
随着技术的发展,UDM 将继续演进,重点方向包括引入机器学习辅助规则生成、支持自然语言生成规则、构建决策知识图谱等。